Signed-off-by: Dmitry Dunaev <dmitry@opsfleet.com>
uCentral analytics
Collecting metrics with ELK stack
The above image describes the general flow of metric data through a uCentral instance into a standard ELK stack to provide various insights to the user.
The process begins with APs pushing their data to the uCentral gateway at a configurable interval. These metrics are then being sent to the Kafka broker included in every uCentral installation.
Afterwards you are required to set up an ELK stack. ELK stands for the following components:
- Elasticsearch is a document search engine with an HTTP API to query data
- Logstash is responsible for receiving, transforming and then sending data to Elasticsearch
- Kibana provides a user interface for searching and visualizing data stored in Elasticsearch
If that's done, Logstash will get configured to receive data from the Kafka broker, do some minor mutations and push the resulting documents into Elasticsearch.
The appropriate configuration could look like so:
# read messages from relevant Kafka topics
input {
kafka {
bootstrap_servers => "kafka-headless.ucentral-00.svc.cluster.local:9092"
topics => ["state", "healthcheck"]
decorate_events => true
auto_offset_reset => "latest"
client_id => "ucentral-00"
add_field => { "instance" => "ucentral-00" }
}
}
# add kafka metadata to document
filter {
mutate { copy => { "[@metadata][kafka]" => "kafka" } }
}
# decode message as JSON
filter {
json {
source => "message"
remove_field => [ "message" ]
}
}
# convert system load array into separate fields
filter {
if ([payload][state][unit][load]) {
mutate {
add_field => { "[payload][state][unit][load1]" => "%{[payload][state][unit][load][0]}" }
add_field => { "[payload][state][unit][load5]" => "%{[payload][state][unit][load][1]}" }
add_field => { "[payload][state][unit][load15]" => "%{[payload][state][unit][load][2]}" }
remove_field => [ "[payload][state][unit][load]" ]
}
mutate {
convert => {
"[payload][state][unit][load1]" => "integer"
"[payload][state][unit][load5]" => "integer"
"[payload][state][unit][load15]" => "integer"
}
}
}
}
# send message to Elasticsearch
output {
elasticsearch {
hosts => "http://elasticsearch-client.monitoring.svc.cluster.local:9200"
index => "logstash-ucentral-%{+YYYY.MM.dd}"
}
}
Finally we can create visualization in Kibana based on AP metrics like the following:
Exports of these Kibana visualization can be found here.
Grafana QA debugging dashboard
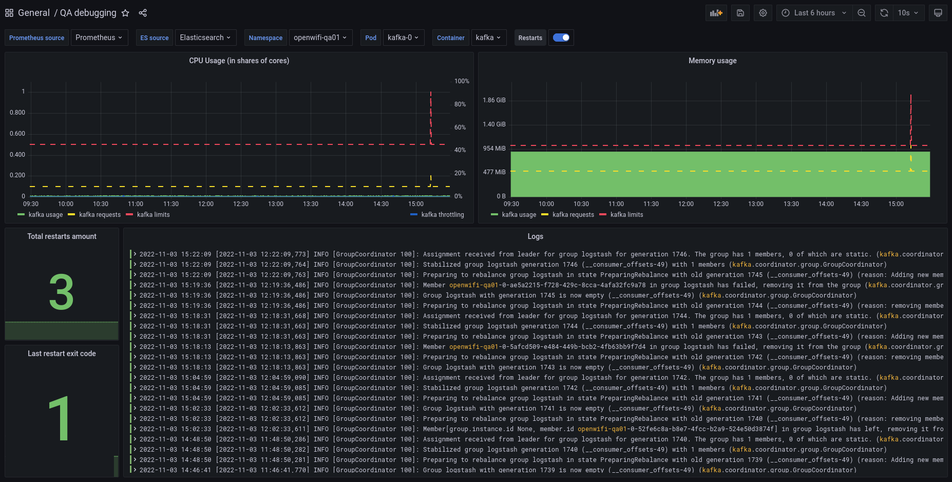
Repository includes exported Grafana dashboard that's used for debug puproses in TIP-managed testing environments deployed in Kubernetes. Dashboard allows to get all required information regarding container operation, restarts information and runtime logs.
Provided information (from top left to bottom right):
- CPU usage information (usage, container requests and limits, throttling info);
- RAM usage information (usage, container requests and limits);
- Total container restarts count;
- Last restart exit code;
- Container logs.
Download logs
If everything is set up, you can download for you container directly from Grafana. To do this you just need to hover over Logs panel, there should be a dropdown. Press it, then hover over Inspect and press Data. This will open the data and in here you will find Download Logs button:
Deployment requirements
- ElasticSearch 6 (version 6.8.22 is tested) - used for logs collection;
- Prometheus (version 2.39.1 is tested) - used for metrics collection (Operator is recommended);
- kube-state-metrics - used for pod metrics collection (requires forked version from https://github.com/Telecominfraproject/wlan-cloud-kube-state-metrics with enabled pod exit code metric OR if you need Docker image, you may use the latest from https://tip.jfrog.io/ui/repos/tree/General/tip-wlan-cloud-ucentral/kube-state-metrics);
- Grafana 8 (version 8.5.13 is tested) - used for visualization;
Grafana 8 is used because of ElasticSearch 6 deprecation in version 9.





